Boost Your Sales with Dynamics 365 Conversation Intelligence
Boost Your Sales with Dynamics 365 Conversation Intelligence
February 14th, 2023
6 min read
Conversation Intelligence is a feature within Microsoft Dynamics 365 Sales, that uses natural language processing and artificial intelligence to automatically transcribe and analyse recordings of calls or meetings. This enables sales teams to gain valuable insights into customer trends, sentiments, best call practices, improvement areas and more, ultimately leading to better sales strategies and increased revenue.
This blog covers the specific capabilities of Conversation Intelligence, and how your organisation can leverage these. .
Note: This feature is currently only available for Dynamics 365 Sales Premium or Enterprise users.
Dynamics 365 Conversation Intelligence Features
Features for Salespeople
Automatic call transcription
Once the Conversation Intelligence feature has been enabled, it can be used to transcribe and record sales calls. This eliminates the need for sellers to take notes during calls, allowing them to focus fully on the customer.
Furthermore, the recorded data is automatically associated with the correct Dynamics 365 record, ensuring that the details can be easily accessed in the future.
Suggested Notes and Action Items
When a member of your sales team completes a call, a summary is automatically generated by Conversation Intelligence, containing action items and notes from the call. Suggestions are made based on the recording analysis, and salespeople have the option to accept or reject the suggestions.
For example, within a call, the salesperson and customer agree to arrange a follow-up. Conversation Intelligence automatically recognises this and creates a suggestion in the ‘action item’ tab. The salesperson can then accept this suggestion and book the meeting, saving time setting reminders manually.

Mentions
The call summary also includes a mentions tab, which displays the key talking points that were mentioned during a call. These are based on elements such as pre-established keywords, people, products, competitors and more.
This makes it easier for a salesperson to identify and track any key areas that their customer might be interested in and improve future conversations and sales.

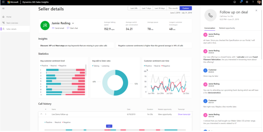
Seller Details Page
With the Seller Details Page, salespeople can gain a quick overview of their own and customer behaviour from the call. The insights generated are focused on the duration of calls, keywords used, best practices, current trends and more.
Individual users can also look at their personal seller page to understand how they are performing, what areas they may need to improve on and current customer sentiments.
Features for Sales Managers
Team Overview Page
The Team Overview Page is a useful feature part of Dynamics 365 Conversation Intelligence. This page provides an overall summary of client and seller behaviour that has been identified on calls.
The data is split into various sections:
- Customer sentiments: Understand how customers are feeling during calls; positive, negative, or neutral. Additional insights are provided to display how the sentiment might have changed over time, what trends are developing and how individual sellers are perceived.
- Conversion style: Insights are provided to help you understand your team; Their talk to listening ratio, talking speed, how often they pause before speaking and the length of customer monologue. These insights can be then used to provide more target training for your team on the areas that have been identified.
- Team insights: This shows what the latest trends are within your team, such as which person is scoring the highest for customer satisfaction, or who might need some extra coaching.

Seller Details Page
The Seller Details Page can also be useful for managers. They have the chance to look at how their team members are doing, and quickly identify which employees are performing well, where additional training is required, and what traits your top salespeople are displaying.
Additionally, managers can gain key insights into conversion rates, action items, call history and more.

Features for Both Sales Managers and Sellers
Home Page
The home page provides a high-level overview of a chosen sales period, displaying both seller and customer insights. The data shown can be filtered for the last 24 hours, the last 7 days, this month or a custom time period.
This page focuses on broader data insights and covers:
Base KPIs
- The key performance indicators display data around your current sales period, including targets, revenue won, conversion rates and more.
What are customers talking about?
As the name suggests this section provides insights into what is being discussed on sales calls and how customers are interacting with your team.
- This is measured through four areas: customer sentiment, tracked keywords, tracked competitors and other brands.

Top Seller Characteristics
Gain insights into what top sellers are doing through the following touch points:
- Average talk-to-listen ratio: This gives insights into the average time a seller listens and talks to customers and compares this to other team members.
- Best practice keywords: understand what keywords top salespeople are using most frequently in conversations with customers.
- Customer sentiment: Understand how customers are feeling during sales calls; positive, negative, or neutral.
- Switch Rate: How often are sellers and customers switching, and what ratio do top sellers have.
- Engagement with customers: Explore what communication method top salespeople use the most, and what has the most effective conversion rates.

Call recording KPIs
This feature provides quick insights into how many calls have been recorded, how many recorded hours of call-time there are, and the number of calls that have mentioned tracked keywords or competitors.
Overall, the conversation intelligence capabilities within Dynamics 365 aim to support the entire sales team with their day-to-day roles. As a result, you can better serve customers, increase sales and ultimately, enhance the bottom line. To find out more about the sales platform check out our blog on the ‘Benefits of Dynamics 365 Sales‘, or you can even explore the AI capabilities of the platform with ‘Copilot in Dynamics 365 Sales‘.
If you have any further questions, please email us at info@pragmatiq.co.uk, call us on 01908 038110 or fill out our contact us form.
Want to keep in touch?
Sign up to our newsletter for regular updates.
"*" indicates required fields